Skip to content
Frac-1
USE CASE


Hydraulic
Frac Data Centralization

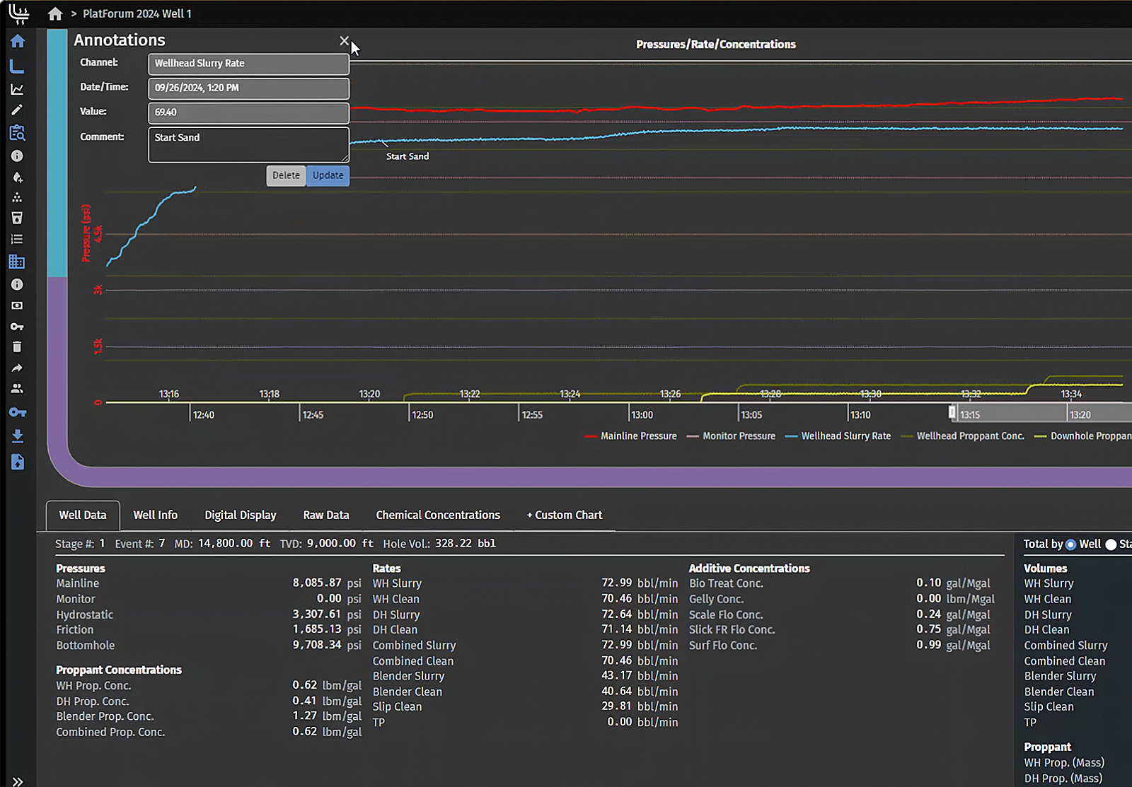
Peloton Frac centralizes hydraulic fracturing data in WellView Allez and seamlessly connects it with production performance in ProdView. This integrated workflow gives completions teams a unified view of frac activity and production outcomes, improving data quality, oversight, and decision-making across the well lifecycle.
peloton-frac-use-case

HYDRAULIC FRACTURE DATA INTEGRATION WITH PELOTON FRAC

  • Scenario: A completions team captures detailed hydraulic fracturing data through Peloton Frac, automatically linking this data to production performance.
  • Benefit: By connecting frac stage data with production outcomes, the team gains a clearer understanding of well performance and optimization opportunities.
  • Outcome: Enhanced production oversight with actionable insights that improve future well completions.
Learn More About Peloton FRAC
EXPERIENCE STORY

CENTRALIZING HYDRAULIC FRACTURING DATA IN FRAC

Challenge

A completions team struggled with inconsistent frac data spread across vendor reports, spreadsheets, and siloed systems. Manual consolidation slowed workflows, introduced errors, and made it difficult to analyze completions across wells.

Solution

The team implemented Peloton Frac to standardize and centralize fracturing data entry directly within WellView Allez. Vendors submitted data using structured templates, eliminating re-entry and reducing variation. By capturing frac stage details in a consistent format and linking them to the well record, the team improved data quality, reduced administrative effort, and gained timely insights to optimize completions.

Client Testimonials
Peloton delivers robust data capture and reporting across the well lifecycle, backed by top-tier support and a visionary, unified app strategy."
D&C Manager
quote
Peloton puts more real-time R&D in their products than any other oil and gas software vendor out there, and I have used a lot of them."
Engineering Technician
quote
Having our production data in the Peloton data model through ProdView has given us seemingly infinite integration possibilities with SiteView and WellView data."
Area Engineer
quote